Обзор платформы Vataga Crypto
Результативность торговли криптовалютами во многом зависит от того, насколько трейдеру удобно заключать сделки. Особенно это важно при работе на коротких временных интервалах, где необходимо быстро реагировать на колебания цены. Платформа Vataga Crypto разработала продвинутый терминал для криптотрейдеров, в котором есть инструменты для глубокого анализа рынков и реализации сложных стратегий. Также она предлагает решения для обучения, контроля результатов и удобного взаимодействия с биржами. Ознакомиться с обзором площадки стоит всем трейдерам, которые хотят сделать торговлю проще и результативнее.
- Что такое экосистема Vataga Crypto
- Особенности и возможности личного кабинета Vataga Crypto
- Мультиподключение к биржам
- Межбиржевые переводы
- Массовая настройка плеч
- Бесплатный встроенный дневник трейдера и PnL
- Риск-менеджер
- Контроль позиций и рисков
- Мобильные приложения для iOS и Android
- Торговый терминал Vataga Trading для скальпинга
- Равномерная нагрузка на ядра CPU
- Многооконная система вкладок
- Глубокий стакан (DOM)
- Интеграция графиков TradingView
- Продвинутая линковка тикеров
- Бесплатный софт для Windows и macOS
- Онлайн-сообщество Vataga Crypto и обучение
- Турниры Vataga Battle
- Функция Vataga Team для создания комьюнити
- YouTube-канал и Telegram-бот с листингами
- Обзор реферальной программы Ватага
- Как начать пользоваться Vataga Crypto
- FAQ
Что такое экосистема Vataga Crypto
Vataga Crypto — платформа, ориентированная на внутридневных трейдеров и скальперов. Она постепенно расширяется, разрабатывая вспомогательные инструменты для торговли.

У проекта есть собственная экосистема с несколькими продуктами и широкой аудиторией. В нее входят:
- Личный кабинет, интегрированный сразу с несколькими крупными биржами. В нем есть бесплатный дневник сделок, автоматический риск-менеджер, система бонусов от наторгованных комиссий.
- Терминал с гибкими настройками для одновременной работы сразу на нескольких торговых площадках.
- Онлайн-сообщество с обучающими программами и полезными материалами для трейдеров разного уровня.
- Вспомогательные инструменты, среди которых бот в Telegram, уведомляющий о предстоящих листингах на криптобиржах.
- Реферальная программа для тех, кто заинтересован в партнерстве и заработке на привлечении новых пользователей в экосистему.
Одна из основных задач проекта — сделать торговлю криптовалютами проще. Он предлагает бесплатный доступ к своим инструментам для продвинутого трейдинга, чем выгодно отличается от множества других профессиональных платформ.
Инструменты платформы будут полезны и тем, кто работает на средних и больших промежутках времени, а также занимается долгосрочными инвестициями. Они упрощают анализ рынков и контроль рисков, что важно в любом случае.
Особенности и возможности личного кабинета Vataga Crypto
Личный кабинет — центральный элемент экосистемы Vataga Crypto. Это единый интерфейс, в котором объединяются десятки инструментов для анализа рынков, торговли, а также оценки результатов работы. В нем можно управлять активами, отслеживать статистику, вести дневник сделок, установить ограничения по убыткам через автоматический риск-менеджер, быстро переключаться между несколькими аккаунтами на биржах. Интерфейс адаптирован под компьютеры и мобильные устройства с небольшими дисплеями.
Мультиподключение к биржам
В личном кабинете можно объединить аккаунты сразу с нескольких бирж. В результате параллельно торговать на них становится проще — не нужно переключаться между множеством окон, так как ключевая информация содержится в одной вкладке. Поддерживаются крупнейшие площадки:
- Binance
- Bybit
- OKX
- Bitget
Vataga Crypto — терминал, позволяющий взаимодействовать с бóльшим количеством бирж. Список включает в себя:
- Binance
- Bybit
- OKX
- Bitget
- Gate.io
- MEXC
- KuCoin
- Upbit
- Hiperliquid
- Aster
- BingX
Один аккаунт в Vataga Crypto равняется множеству подключений к биржам. Переключаться между профилями можно за пару кликов. Пользователю доступны информация об имеющихся активах и торговая статистика.
Это удобное решение для арбитража, хеджирования рисков, а также распределения стратегий по разным рынкам. Среди прочих преимуществ мультиподключения к биржам — скидки от 35% на комиссии за сделки.
Межбиржевые переводы

Личный кабинет упрощает распределение средств между имеющимися аккаунтами на разных платформах. Переводы можно делать в одном окне без необходимости переходить на внешние сайты или в приложения, чтобы скопировать реквизиты. Это экономит время, ускоряет доступ к средствам и позволяет эффективнее оперировать капиталом.
Массовая настройка плеч

Через личный кабинет Vataga Crypto (Ватага Крипто) пользователи могут быстро настраивать размер кредитного плеча сразу для всех торговых инструментов. Можно ввести показатель вручную либо выбрать один из предустановленных вариантов. Если для какой-либо пары указанное значение левериджа недоступно, придет уведомление.
Трейдер может блокировать определенный торговый инструмент от массовых изменений, выбрав иконку с замком возле него. Предусмотрен автосброс плеча в случае, если биржа снижает его без предупреждения.
Один из самых удобных и популярных способов торговли криптовалютой предлагают P2P-платформы....
Bybit — популярная криптобиржа, которая уступает по объему торгов только Binance. Площадка...
Выбор надежного кошелька важен для безопасного хранения криптовалюты и удобного управления...
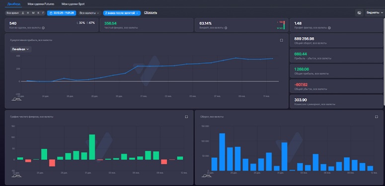
Бесплатный встроенный дневник трейдера и PnL
В дневнике пользователи могут отслеживать сделки на подключенных биржах. Это полезно, когда нужно видеть общий результат, а не картину по одной торговой площадке.
Отчеты можно сортировать по инструментам, времени, результатам. В детализацию входят PnL (Profit and Loss), процент успешных сделок и прочие важные показатели. Инструмент позволяет эффективно анализировать проведенные сделки, изучая ошибки и удачные решения.
Риск-менеджер
Пользователям предлагается автоматический риск-менеджер для сделок на Binance Futures. Его можно настраивать при торговле инструментами с обеспечением в USDT и USDC. Среди основных функций:
- Закрытие позиций. Алгоритм автоматически выходит из сделки, если достигается заданный пользователем уровень убытка.
- Ручная блокировка торговли. Позволяет заблокировать доступ к сделкам на произвольное время.
- Мониторинг просадки в виджете PnL. Можно отслеживать текущую и установленную просадку.
- Журнал событий. Содержит информацию о срабатываниях риск-менеджера и ручной блокировки трейдинга.
Отсчет просадок стартует от начала дня при первой активации с учетом внутрисуточных торговых результатов. Отключать риск-менеджер или корректировать его параметры можно только 1 раз в 24 часа. Размер просадки задается в USDT. Скорректировать его через службу поддержки нельзя.

Контроль позиций и рисков
В личном кабинете можно быстро открывать и закрывать позиции сразу на нескольких биржах. Также их легко отслеживать: информация находится в одном окне — переключаться между разными площадками не требуется. Упрощаются своевременные вход и выход из рынка, что позволяет эффективнее отрабатывать торговые возможности и минимизировать потери в непредвиденных ситуациях.
Мобильные приложения для iOS и Android
У проекта есть бесплатные торговые приложения для iOS и Android. Загрузить их можно из App Store и Google Play. Vataga 2.0 для iOS оснащает смартфон торговым терминалом, который интегрирован с крупными криптобиржами — Binance и Bybit. Поддерживаются фьючерсы и спот.
Единый экран торговли вмещает стакан ордеров, ценовой график и панель для выставления заявки. Это позволяет выполнять сделки без переключения между разными вкладками интерфейса. Заявки можно выставлять в один свайп по стакану. Также предусмотрен быстрый доступ из разделов с котировками, открытыми позициями и настройками для публикации заявок.

Поддерживаются все основные типы заявок — Limit, Market, Stop и SL/TP. Есть функции контроля открытых позиций, включая Reduce Only, полный и частичный выход из сделки. Размер заявки можно указывать в лотах или USDT. Переключение между режимами Futures и Spot выполняется в один клик.
В мобильной версии удастся отслеживать PnL, баланс и котировки монет. Поддерживаются push-уведомления о важных событиях, предусмотрен мониторинг рынка и позиций в любой точке с доступом к интернету. Версия для Android находится в разработке, ее представят в ближайшее время.
Торговый терминал Vataga Trading для скальпинга
Флагманский продукт компании — Vataga Trading Terminal. Это кроссплатформенное решение для Windows и macOS. Терминал заточен под высокоскоростную торговлю (скальпинг), позволяя быстро реагировать на ценовые колебания и фиксировать прибыль.

Равномерная нагрузка на ядра CPU
Разработчики сделали акцент на технической оптимизации терминала. Он равномерно распределяет нагрузку по ядрам процессора и не требует высокой вычислительной мощности. Рекомендуемые технические характеристики ПК:
- Процессор Intel Core i5-7500, AMD Ryzen 5 2400 или новее.
- Видеокарта, совместимая с DirectX 11 или 12.
- Объем оперативной памяти — от 8 Гб.
- Операционная система — Windows 10 или 11.
- Стабильное подключение к интернету со скоростью от 30 Мбит/с.
Чтобы работать в версии для macOS, стоит использовать модели компьютеров и ноутбуков от Apple не старше 2015 года. Рекомендуемая версия операционной системы — 12 Monterey или новее.
Отсутствие лагов важно для эффективного скальпинга. При высокочастотной торговле даже секундная задержка может привести к потере дохода.
Многооконная система вкладок
Интерфейс терминала гибко настраивается. В рабочем пространстве могут быть десятки вкладок с разными торговыми инструментами, биржевыми стаканами, графиками и прочими функциональными окнами. Их можно располагать по своему усмотрению, перемещая по экрану.
Глубокий стакан (DOM)
В стакане лимитные заявки отображаются на 50 тиков выше и ниже спреда. Для сравнения: в большинстве других терминалов можно отслеживать до 10-15 уровней. Благодаря этому легче находить плотности на разных ценах, которые используются в качестве ориентиров для заключения сделок.

Пользователь может выставлять лимитные заявки в стакане. Поддерживаются горячие клавиши для быстрых сделок. Элементы интерфейса можно группировать, менять их размер и настройки цветовой индикации данных.
Интеграция графиков TradingView
Трейдеры могут пользоваться графиками с TradingView внутри терминала без перехода в другие приложения. Поддерживаются все индикаторы технического анализа, оповещения, инструменты для рисования, линковка, а также синхронизация уровней.
Продвинутая линковка тикеров
Поддерживается связка нескольких окон между собой. Если пользователь выбирает определенный торговый инструмент, терминал автоматически открывает соответствующий график со стаканами для спота и фьючерсов. Таким образом можно быстро переключаться между разными активами.
Бесплатный софт для Windows и macOS
Терминал распространяется бесплатно. Его можно загрузить с официальной страницы Vataga Trading Platform. Установка занимает несколько минут. Функциональность версий для Windows и macOS одинаковая, что обеспечивает простой переход с одной платформы на другую. Разработчики регулярно обновляют терминал, оптимизируя его производительность и добавляя новые функции.
Онлайн-сообщество Vataga Crypto и обучение
Vataga Crypto развивает и социальную составляющую своего проекта, объединяя криптотрейдеров в единое сообщество. Аудитории предлагаются регулярные торговые турниры с призами и возможность создавать команды, чтобы обмениваться опытом. Также представители платформы ведут аккаунты в социальных сетях, в которых делится обучающими материалами и новостями о важных событиях в сфере криптовалют.
Турниры Vataga Battle
Vataga Battle — турниры, участвовать в которых могут все желающие. Единственное требование — создать аккаунт. В рамках многих турниров новым пользователям предлагаются приветственные бонусы.
Он повышается по мере того, как растет объем торгов всех участников турнира. Максимальный размер денежных призов в рамках одного турнира на момент составления обзора — 25 000 USDT.
Награды распределяются между пользователями, которые показали максимальную эффективность сделок в рамках соревнования. В таблице представлены выплаты для призеров Vataga Battle 12, который проходил в декабре 2025 года.
| Призовое место | Размер награды (USDT) |
|---|---|
| 1-е | 5000 |
| 2-е | 3750 |
| 3-е | 2500 |
| 4-е | 1500 |
| 5-10-е | 1000 |
| 11-15-е | 500 |
| 16-30-е | 250 |
Периодически проводятся и закрытые турниры для определенной аудитории, например новичков, которые только окончили обучение. Также платформа помогает партнерам запускать собственные турниры, чтобы повышать вовлеченность аудитории.
Функция Vataga Team для создания комьюнити
Vataga Team — решение для тех, кто хочет создать собственное трейдерское сообщество. Платформа помогает пользователям объединяться, чтобы обмениваться опытом, участвовать в групповых турнирах и повышать торговые результаты. У Vataga Team есть свой Telegram-канал, в котором выкладываются руководства и рекомендации по созданию и развитию сообщества.
YouTube-канал и Telegram-бот с листингами
Vataga Crypto ведет канал на YouTube, на котором регулярно выкладывает обучающие ролики. Зрителям предлагаются обзоры полезных функций и особенностей экосистемы, а также разборы конкретных сделок. Видео рассчитаны как на новичков, так и на профессионалов, которые хотят расширять свой трейдерский кругозор.

Еще одна разработка компании — Telegram-бот с оповещениями о ближайших листингах монет. Зачастую после выхода на биржу криптовалюта имеет повышенную волатильность, при которой появляется много краткосрочных возможностей для заработка. Своевременное информирование позволяет не пропустить их.
Обзор реферальной программы Ватага
Партнерская программа позволяет зарабатывать на привлечении новых пользователей в проект. Вознаграждение можно настроить самостоятельно. Компания предоставляет 40% от комиссий за сделки на биржах Binance и Bybit партнеру, после чего он сам устанавливает доли для себя и трейдеров, которых он привлек. Медийные партнеры могут получить индивидуальные условия.
Выплаты автоматически начисляются раз в день и выводятся на криптокошелек. В личном кабинете можно будет отслеживать динамику начислений по всем привлеченным пользователям.
Как начать пользоваться Vataga Crypto
Пользователь должен зарегистрироваться в проекте, установить и настроить терминал с личным кабинетом. Общий алгоритм действий следующий:
- Необходимо создать личный кабинет на официальном сайте проекта или в терминале Vataga Crypto. Потребуется указать адрес электронной почты и придумать пароль. Чтобы подтвердить регистрацию, пользователь переходит по ссылке из письма.
- В личном кабинете можно создать торговые счета на поддерживаемых биржах. Следует выбрать в левой части главного меню соответствующий пункт и немного подождать — процедура проходит автоматически.
- Чтобы пользоваться каждым счетом, необходимо верифицировать личность. Без этого допускается только вывод денег — торговать не получится. Для прохождения KYC потребуются фото или скан-копии паспорта, а также селфи пользователя с документом.
- Для пополнения счета следует выбрать его в личном кабинете и нажать на соответствующую кнопку. Далее трейдер указывает валюту с сетью и отправляет средства на отобразившийся адрес. Можно использовать любые монеты, которые поддерживаются выбранной биржей.
- Чтобы приступить к трейдингу, пользователь должен скачать и установить криптотерминал на свой ПК.
- После авторизации трейдеру остается настроить интерфейс под себя и выбрать торговые инструменты.
Создавать счета на Vataga не обязательно, можно подключиться и с уже имеющимися. Для этого используется API-ключ, который трейдер создает в личном кабинете на бирже и добавляет в терминал через его настройки.
Опции можно найти в разделе личного кабинета «Безопасность». Меры помогают защитить торговый аккаунт и депозит от злоумышленников.
Чтобы мониторировать позиции на смартфоне, можно загрузить мобильное приложение Vataga. После авторизации пользователю открываются все функции и настройки, доступные в личном кабинете на ПК.
FAQ
Платформа подходит для спотовой и фьючерсной торговли на подключаемых биржах.
Это стратегия внутридневного трейдинга, при которой пользователь заключает множество быстрых сделок для получения небольшой прибыли от каждой из них. Позиции в среднем удерживаются не дольше нескольких минут.
Для этого можно использовать форму обратной связи в личном кабинете, а также написать в официальный Telegram-чат или Discord проекта.
Рекомендуется работать по проверенной стратегии с четкими целями по доходу. Важно использовать защитные ордеры Take-Profit и Stop-Loss, а также проводить технический и фундаментальный анализ перед входом в сделку.
Это метод визуализации объемов торгов, который позволяет находить крупные заявки на покупку или продажу и оценивать баланс сил на рынке. Соответствующая функция есть в терминале от Vataga.




